AI-powered parking management software for commercial properties
An end-to-end parking management software solution designed for complex, multi-tenant environments. Real-time monitoring, intelligent booking, ANPR, and policy control—giving property teams full visibility and automated control from entry to exit.
Book a DemoManaging car parking at commercial properties is complex. Property teams are often juggling tenant allocations, unauthorised vehicles, booking requests, access control, compliance and disputes—most of it still handled through spreadsheets, emails, and manual checks.
Without dedicated parking management software, violations go unnoticed, tenants complain about fairness, enforcement is reactive, and there's no clear visibility into what's actually happening.

A complete car parking management system that provides visibility, control, and automation across your parking facilities. From the moment a vehicle enters your site to the second it leaves, ParkEase tracks events, enforces rules, and records activity automatically.
Built around two tightly integrated modules.


Together, they replace manual oversight with automated, auditable control.
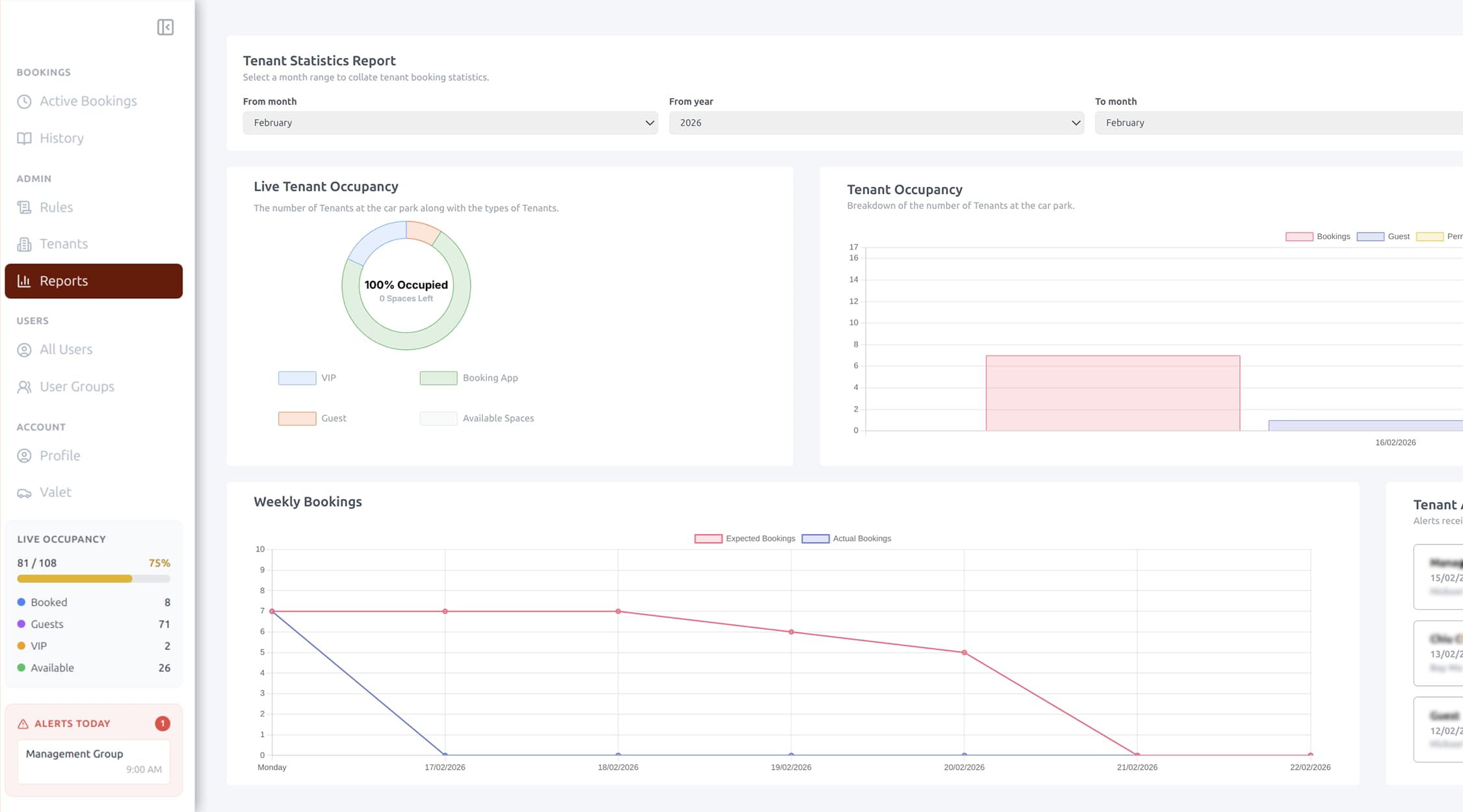
See what's happening across all parking locations instantly.
No more walking the car park to check usage—everything is visible from a single interface.


ParkEase notifies your team the moment something goes wrong.
Security and operations teams can respond in seconds, not hours.
Give tenants flexibility while keeping control with property management.
Tenants get convenience. Property teams get compliance.


Configure parking policies without code. Rules can be applied at three levels:
Facility-wide
"All bookings must be made 24 hours in advance"
By tenant
"Tenant A can book up to 7 days ahead"
By individual
"VIP users have priority access"
ParkEase supports 13 configurable rule types, including booking limits, future booking windows, grace periods, early arrival allowances, weekend policies, guest permissions, and multi-day booking controls.
Your policies are enforced automatically—every time.
Designed for properties with multiple businesses and shared parking.
Transparent, fair parking access across the entire property.


Understand how your parking is actually used.
Data that supports better planning, dispute resolution, and long-term optimisation.
Everyone sees what they need—nothing more.
Property managers
Full access across all locations and tenants
Tenant administrators
Manage their own users, bookings, and reports
Security teams
Real-time monitoring, alerts, and event history
Staff and users
Self-service booking and personal vehicle management


For sites offering paid parking or valet services.
Monetise parking without separate systems.
Connect digital bookings to physical access.
One system. One source of truth.
The rules engine validates the request. Booking is approved or rejected instantly.
ANPR cameras detect the licence plate automatically.
The vehicle is matched to bookings and validated against facility rules.
Violations trigger alerts. All events are logged with timestamps and photos.
Full visibility and automated policy enforcement
Self-service booking for their organisation
Data-driven optimisation of parking resources
Real-time alerts with photo evidence
Fair, transparent parking access
See how ParkEase parking management software simplifies operations, improves fairness, and gives your team real control over your car parking management system.
Book a DemoOur team is ready to discuss how our AI solutions can address your specific business challenges.
sales@ddilabs.ai
Sydney, Melbourne, Brisbane